Network analytics made fast and easy
Mosaiq Insights is the fastest and most trusted path to continuous improvement in public transit operations. It brings your data together in one intuitive view, surfacing the most valuable insights – fast. Understand what happened, why, and what to do next, from big picture to granular detail.

Unlock the power of your data
Whether you’re an operator, authority, or consumer of public transit data, Mosaiq Insights simplifies analysis and reporting. No more frustrating tools – our intuitive, user-friendly platform delivers actionable insights, helping you make faster, data-driven decisions with confidence and efficiency.
Maximise Transit Performance
Mosaiq Insights streamlines transit operations with personalised access and in-depth performance tracking. Operators and authorities can drill into specific journeys, monitor progress, and make continuous improvements – maximising fleet efficiency at every level.
KPI dashboard
Mosaiq’s Key Performance Indicator (KPI) dashboard offers a customisable historical overview of your transit network’s performance. Track key metrics like data quality, punctuality, reliability, first/last stops, and performance over time.
Quickly identify top and underperforming operators or services to drive continuous improvements.

Operators
Mosaiq users can access a summary view of an operator’s performance, covering data quality – including full and partial cancellations.
It also includes metrics for On-Time Performance at the first and last stop – represented as both an aggregate figure for a period, or graphically over time. It provides valuable insights in tracking performance trends enabling more informed operational adjustments.

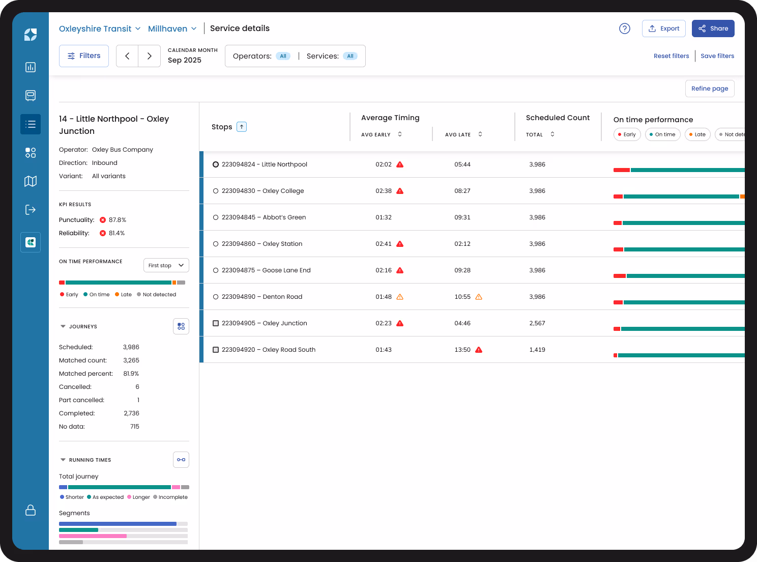
Services
Review a service’s performance metrics as a summary of a period or in graphical form over time. It includes data quality, cancellations, and OTP at key stops and timing points.
Users can view the OTP pattern across various stops, for different variants of a service operated by the same provider. This includes early and late averages for journeys that have visited those stops, making it simple to quickly identify areas where improvements are needed.

On-time performance
Did the bus leave too early, on time or too late? What does early, on time or late actually mean in my location? The Snapper Services' team configures these On-Time Performance (OTP) metrics to provide accurate reporting based on your network's agreed OTP tolerances.
With Mosaiq, users can quickly access detailed, accurate metrics at a granular level, allowing them to track and focus on the performance indicators that matter most. This key feature enables users to easily validate the impact of any changes made to services.

Running times
Mosaiq highlights journeys that run shorter or longer than expected to assess how allocated travel times align with actual performance.
Schedulers use this to improve timetable accuracy, including managing dwell time at stops throughout the journeys. This information helps measure if the peak vehicle requirement (PVR) is well adjusted to the timetables in effect, leading to operational efficiency gains and greater vehicle optimisation during peak times.

Time of day
Operators face penalties for early and late running. The need to meet targets means it’s more important than ever to deliver punctual and reliable transport across your network – and daily averages aren’t enough when you need to know how your buses are actually performing.
Time-of-day filtering in Mosaiq lets you discover what’s going on in your network, hour-by-hour – so you can meet the challenges of peak travel, weather events, and more.

Stops
Mosaiq provides essential information related to an individual stop, for a specific period of time.
Review visits across all stops or timing points to see key insights, including deviations from scheduled arrivals or departures, bunching or headways. Monitor the impact of changes to service and city infrastructure by time of day, route or services.

Journeys
Understand network performance across the entire route. View individual journey data to pinpoint bottlenecks by time of day, route or service. Easily identify On-Time Performance (OTP) patterns at any stop over a date range.
Source evidence to support network or schedule changes by drilling down into an individual journey's data to see exact vehicle movements, stop-level OTP and any available direct passenger feedback.

Network map
Designed to give you a complete, interactive view of your entire transit network at your fingertips. With this powerful feature, locating stops is faster and easier than ever before. Switch between terrain and satellite views for a more dynamic mapping experience, and search smarter by entering just a part of a stop name or ID.
Want to track performance? You can view stop performance over any period you choose, allowing you to spot trends, identify areas for improvement and take action where needed.

Mosaiq Transit Intelligence Suite
All-in-one transit intelligence
Mosaiq Insights is a key part of the Mosaiq Transit Intelligence Suite, which also includes Mosaiq Go and Mosaiq Live. Together, these tools provide a comprehensive solution for tracking fleet movement, network usage, and overall transit operations from a wide range of data sources.
With its open architecture, Mosaiq lets you select the right tools for a complete view of your transit system.
Plus, we offer a pay-per-vehicle model rather than per product or user, so your entire team can benefit from all three products at one price.
Mosaiq Insights
Network analytics made fast and easy.
Bring your data together into one intuitive view of your public transit network operations. Understand what happened – and why – from the big picture to granular detail.


Mosaiq Go
Mobile intelligence made easy.
See a complete picture of trip and fleet data – without the onboard hardware cost or hassle.


Mosaiq Live
Operational visibility made easy.
Visualise and validate real-time journey data across your entire network at a glance.


Request a demo
Let one of our team show you how we can help improve your transit network with Mosaiq. Set up a comprehensive, personal introduction for you and your team today.

Mosaiq news
Catch up on the latest Mosaiq news, industry updates, and thoughts from the Snapper Services team.








